Преобразователь напряжения с 4,5(9) на 15 В

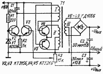
Преобразователь напряжения с 4,5(9) на 15 В предназначен для получения от однополярного источника 4,5-5 В вуполярного напряжения ╠ 15 В. Такие напряжения необходимы дтя питания некоторых типов микросхем. Выходное сопротивление преобразователя (рис VIII.25, а) 150 Ом, коэффициент стабилизации около 15, выходная мощность достигает 0,2 Вт.

Выходное напряжение можно изменять резистором R3 в пределах от 3 В до 15 В. В нижнем (по схеме) положении движка резистора R3 выходное напряжение равно напряжению на стабилитроне V1, в верхнем положении движка выходное напряжение определяется параметрами трансформатора Т1 и напряжением питания.
Можно повысить коэффициент стабилизации до 100 и уменьшить выходное сопротивление преобразователя до 5┘20 Ом, если вместо стабилитрона V1 установить транзистор и добавить один транзистор для усиления выходного тока (рис МП.25, б).
Поскольку напряжение стабилизации большинства кремниевых транзисторов, работающих в режиме стабилитрона, находится в пределах 6,5-7,5 В, напряжение питания следует увеличить с 4,5 В до 9┘12 В.
рансформаторы в обоих вариантах преобразователей выполнены на кольцевых магнитопроводах К22 X 12 X 6 из феррита М2000НМ. При напряжении питания 9...12 В обмотка I имеет 10 + 10 витков, ебмотка II - 60 + 60. При напряжении питания 4,5 В обмотка I содержит 20 -4- 20 витков. В первом варианте преобразователя обмотка III содержит 265+ 265 витков, во втором - 116+116. Все обмотки намотаны проводом ПЭВ-2 - 0,2.
Выходную мощность можно увеличить, если использовать более мощные транзисторы V5 и V6, увеличив соответственно и диаметр провода обмоток II и III трансформатора Т1. Транзисторы V4 и V5 в первом варианте преобразователя и V5, V6 во втором должны быть близки по параметрам. Во избежание помех, источником которых является любой преобразователь, его следует экранировать вместе с источником питания.

Обсудить эту статью на форуме (0 ответов).
Вся информация, предоставленная на данном ресурсе разрешена к ознакомлению детям школьного возраста. Все практическое использование может быть связана с повышенной электрической опасностью и разрешено детям только под присмотром взрослых.